Pt:JOSM

JOSM
Autores: Immanuel Scholz, Dirk Stöcker e outros
Licença: GNU GPL
Plataformas: Windows, Linux e macOS
Versão: 18678 (2023-03-02)
Linguagens:
asturiano, búlgaro, catalão, valenciana, checo, dinamarquês, alemão, grego, inglês, inglês canadiano, inglês australiano, inglês britânico, espanhol, estónio, basco, finlandês, francês, galego, húngaro, indonésio, italiano, japonês, khmer, norueguês bokmål, neerlandês, polaco, português, português do Brasil, russo, eslovaco, sueco, turco, ucraniano, usbeque, chinês simplificado e chinês tradicional
Site da Internet: http://josm.openstreetmap.de
Código fonte: http://josm.openstreetmap.de/svn/trunk
Linguagem de programação: Java

Editor avançado do OpenStreetMap offline

Features
Feature Value
Map Display
?
Routing
?
Navigating
?
Tracking
?
Monitoring
?
Editing
Add POIs sim
Edit / Delete POIs sim
Add way sim
Edit geometries sim
Edit arbitrary tags of existing OSM objects sim
Edit relations sim
View notes sim
Create notes
?
Edit notes sim
Work offline offline
Support imagery offset DB
?
Upload to OSM sim
Rendering
?
Accessibility
?

JOSM é a abreviatura de Java OpenStreetMap Editor, uma aplicação desktop originalmente desenvolvida por Immanuel Scholz e correntemente mantida por Dirk Stöcker. O programa está disponível em http://josm.openstreetmap.de

É extensível através de plugins (módulos).

Requisitos

A fim de executar o JOSM, você precisará de:

  • Java 8 (ou superior) disponível em https://www.java.com
  • 512 MB de RAM ou mais
  • Uma resolução de 1024 × 768 ou superior (800 × 600 não será muito divertido)
  • Recomendado: uma placa gráfica com aceleração 2D ativada

Instalar

Pode descarregar o JOSM a partir de josm.openstreetmap.de quer visitando a página, quer através de uma das seguintes hiperligações:

josm-tested.jar é uma versão estável do JOSM
josm-latest.jar é a última versão de desenvolvimento
java web-start para executar o JOSM diretamente a partir da Web
josm-setup.exe Instalador para Windows

Para mais informações sobre a instalação ver JOSM/Installation (em inglês)

Utilização

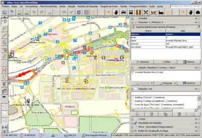
Exemplo do JOSM com a interface em português.

Existem outros editores para dados de OpenStreetMap como o editor online Potlatch ou o Merkaartor. JOSM é um editor rico em capacidades com um interface que pode parecer complexo a início. Tambem exige algum esforço de instalação e configuração para conseguir que algumas funções dos plugins funcionem. Dê uma olhadela à comparação de editores se ainda estiver em dúvida quanto a qual editor utilizar.

Os guias e vídeos seguintes estão em inglês pelo que se deixou os títulos e respetivas explicações no inglês original. Se alguém souber de guias ou vídeo tutoriais em português por favor inclua na lista abaixo!

JOSM/Guide Um guia que indica, desde a iniciar o JOSM, descarregar dados, edição básica e características avançadas de edição. Foi feito a pensar em iniciantes para ler passo-a-passo. Isto é um guia com uma simples introdução.
Ajuda do JOSM Este manual de ajuda tem informações mais detalhadas sobre cada uma das funcionalidades do JOSM. É suposto ser um manual de referência e não um guia para ler do início ao fim. Este manual também está acessível a partir do JOSM carregando na tecla F1
Tutoriais em Vídeo

Alguns vídeos sobre o JOSM de Steve Coast's ([1]) (em inglês):

Uma série de tutoriais do JOSM por Russell Nelson (em inglês):

Tutoriais em Português:

Ver também

  • Pt:JOSM/Validator - verificador de dados do JOSM (para detetar certos erros nos mapas)